凤凰同盟

CN

China-简体中文 English-英语

凤凰联盟网站群

凤凰联盟网站群

兰州凤凰联盟能源科技有限责任公司 凤凰联盟集团兰州新区分公司 兰州凤凰联盟海狮特种车辆有限公司 西安思坦仪器股份有限公司 西安思坦油气工程效劳有限公司 陕西凤凰联盟油田效劳有限公司 凤凰联盟新征程能源科技(北京)有限公司 上海清河机械有限公司 凤凰联盟新宸水下手艺(上海)有限公司 凤凰联盟潘多拉数据科技(深圳)有限公司 凤凰联盟科技沙特公司 凤凰联盟哥伦比亚OSS 凤凰联盟美国股份有限公司 凤凰联盟科技(阿曼)有限公司 凤凰联盟国际有限公司
电话:+86 0931-8559065 邮箱:sales@haimo.com.cn
  • 公众号
  • 微信视频号
  • 领英号
  • 官方抖音号
佛山某新能源汽车零部件企业
基于客户多订单、出货妄想频仍调解,,,,,,建设动态模拟排程,,,,,,快速提供排产建议。。。。。。连系排产效果举行稼动率、WIP等多维度的瓶颈漂移剖析,,,,,,突破要害资源、工艺、工时等“隐形”瓶颈,,,,,,优化生产排程。。。。。。

项目概况

  • 项目类型APS

客户痛点与需求

  • 订单井喷式增添,,,,,,交期回复难题,,,,,,保存大宗瓶颈,,,,,,交付难题;;; ;;;

  • 客户出货妄想频仍变换,,,,,,需要快速调解内部生产妄想;;; ;;;

凤凰同盟平台注册·(唯一)官方网站

解决计划

  • 基于客户多订单、出货妄想频仍调解,,,,,,建设动态模拟排程,,,,,,快速提供排产建议;;; ;;;

  • 连系排产效果举行稼动率、WIP等多维度的瓶颈漂移剖析,,,,,,突破要害资源、工艺、工时等“隐形”瓶颈,,,,,,优化生产排程;;; ;;;

凤凰同盟平台注册·(唯一)官方网站

凤凰同盟平台注册·(唯一)官方网站

凤凰同盟平台注册·(唯一)官方网站


系统效益

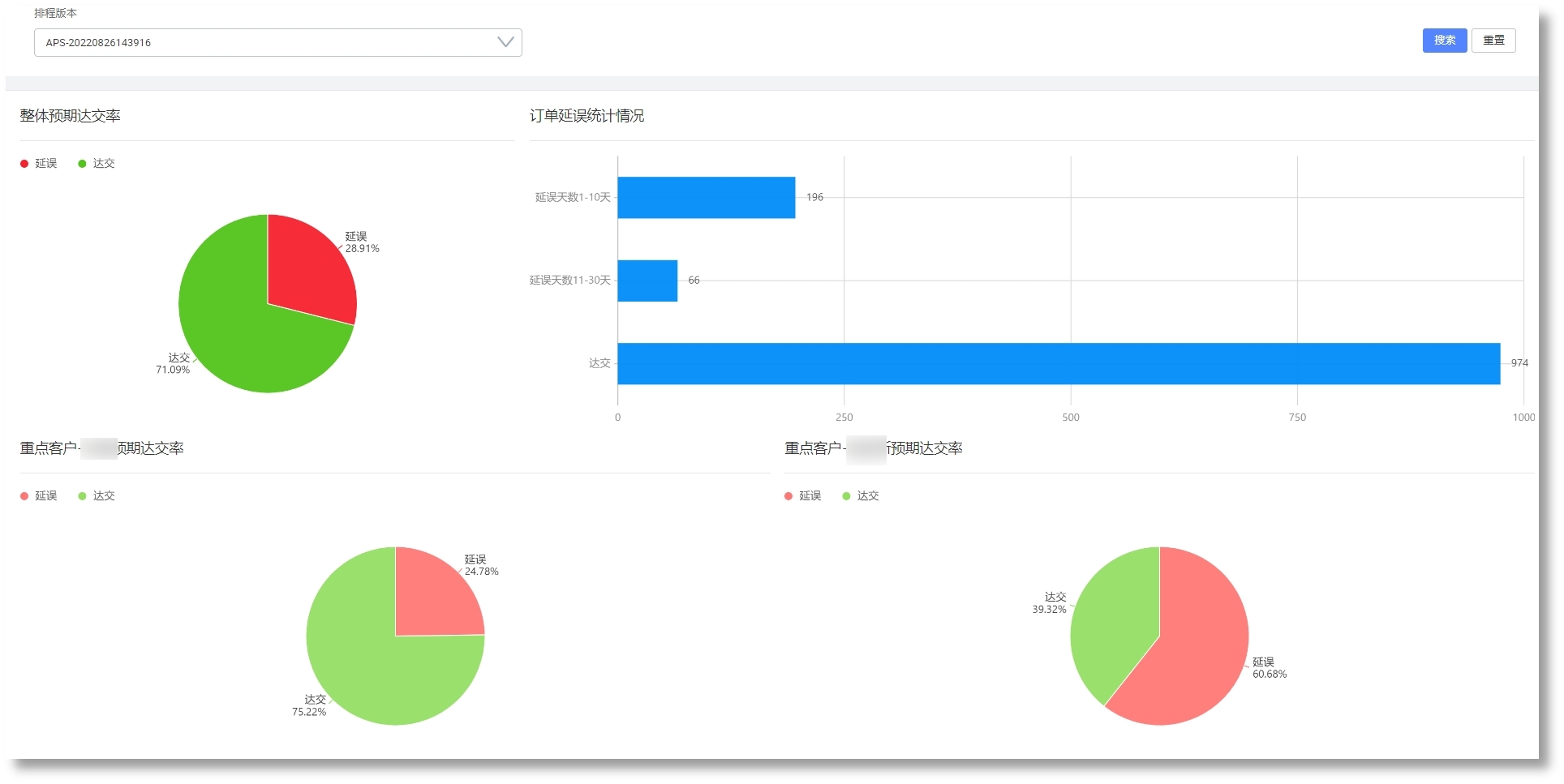
  • 基于动态模拟算法排产,,,,,,提高订单准交率和产能;;; ;;;

  • 基于精益制造拉式排产,,,,,,提高工序连贯性,,,,,,缩短生产周期,,,,,,降低在制品库存;;; ;;;

  • 提高排产效率,,,,,,响应紧迫插单和生产异常,,,,,,实现柔性生产;;; ;;;

  • 实现换模时间长的工序连批生产;;; ;;;

【网站地图】【sitemap】